海塞姆边坡安全监测系统基于多源传感融合与智能分析技术,实现对边坡形变、应力、地下水及环境变化的实时感知与动态预警,为地质灾害防治、工程建设与运行安全提供可靠的数据支撑。

多源传感融合,全面掌握边坡状态
系统可根据监测目标与现场条件灵活配置各类传感器,实现多维度感知:
形变监测:GNSS位移、倾角仪、测斜仪、裂缝计、伸缩计;
深部监测:孔隙水压力计、土压力计、渗压计;
环境监测:雨量、温湿度、风速风向、地表水位;
视觉监测:配合海塞姆DIC视觉位移监测系统,实现非接触式表面位移测量。
多传感数据融合建模,实现边坡稳定性的长期动态评估。
★ 可根据地质条件、监测目标及管理模式量身定制,打造“一坡一策”的智能监测体系,实现自动化、可视化与科学化管理。

主要监测参数
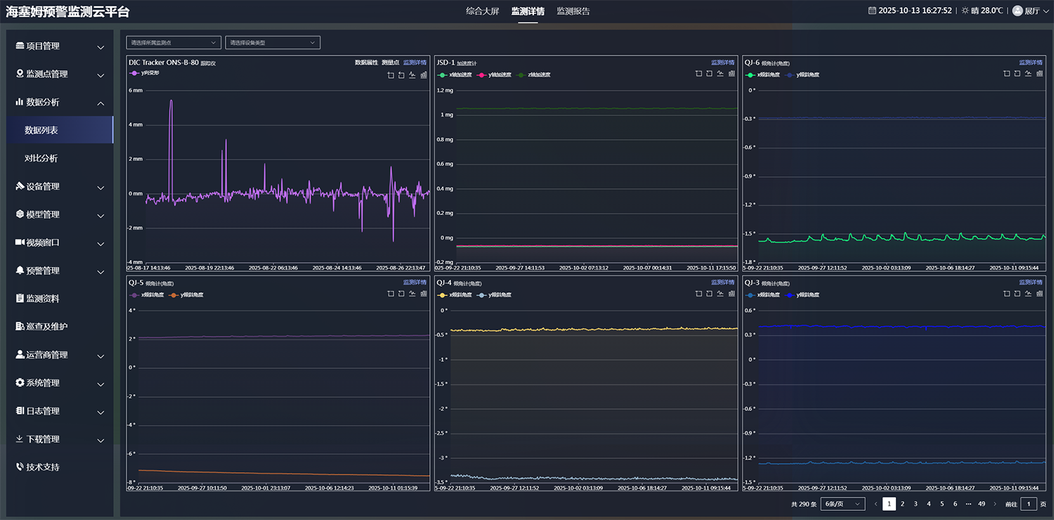
海塞姆监测预警云平台
平台集成了数据采集、实时监控、趋势分析、风险预警、运维管理五大核心功能,帮助管理者实现“看得清、判得准、反应快、管得住”的监测闭环。
实时监测与可视化展示:通过GIS地图与三维模型展示监测点状态,实时呈现位移、应变、环境等关键参数变化;
智能分析与风险评估:内置趋势分析与安全评价模型,自动识别异常变化并进行分级预警;
数据管理与报表生成:实现多维数据查询、历史对比、统计分析及监测报告自动输出;
系统安全与兼容扩展:支持云端、私有云及本地部署,具备多级权限、加密传输及API接口对接能力。
★ 云平台支持电脑端与移动端访问,满足管理单位、运维人员及科研机构的多层级需求。
全流程服务

项目实施 & 交付验收 → 监测系统正式上线
定期出具监测报告 → 依据数据趋势分析边坡安全状态
预警报告 & 应急处置 → 组建专业团队,提供建设性处理建议
配合客户落实预警措施 → 及时降低滑坡、坍塌等风险
7×24小时本地化运维支持 → 持续优化售后服务,保障系统长期稳定运行
典型案例



























